Turning Construction Data into Decisions with AI Powered Software

by | Dec 4, 2025 | Webinar

Construction teams generate huge volumes of information, but most of it lives in disconnected tools that make visibility difficult and decision making slow. When schedules, forms, field updates, drawings, and historical records sit in isolation, teams lose the context they need to prevent issues, reduce rework, and protect margins. This webinar explored how Slate’s AI powered Project Intelligence platform connects these data sources to create clarity where contractors need it most.

Why Connected Data Matters

Each project produces thousands of touch points across submissions, RFIs, issues, change orders, design updates, and daily field activity. When those inputs do not align, teams face familiar problems: inconsistent data, limited visibility, and preventable rework. More than half of rework can be traced back to poor data management, and the true cost reaches far beyond labor. Supervision, materials, insurance, bonding capacity, and schedule integrity all feel the impact.

Construction operates on tight margins and high pressure. As Jeffrey summarized, “We build some of the most complex jobs in the world with some of the tightest margins. Can we really afford to be losing this time?”

Connected data is no longer optional. It is foundational.


How Slate Uses AI to Deliver Clarity

Slate’s Construction Language Model ingests information from tools contractors already rely on, including Procore, Autodesk, Trimble, P6, Microsoft Project, and other platforms. It also incorporates forms, notes, specifications, historical project data, and models. Once ingested, Slate links related data and maps it to the project schedule, which functions as the central structure for analysis.

From there, Slate produces three unified insight categories:

  • Schedule insights that reveal risks and delays tied to real conditions
  • Lessons learned Insights that draw from historical jobs and connect past outcomes to future activities
  • Scheduling Standards that highlights critical contributors to schedule movement

The result is a single, intelligent view of project performance. Instead of searching across systems, teams receive the context they need at the moment they need it. As the product philosophy states, “Our job is to serve up insights in a meaningful way for you to make decisions on your job.”


Seeing Risk Before It Becomes Cost

Slate connects schedule data with operational inputs to surface issues such as submittal delays, procurement challenges, weather impacts, out of sequence activities, or trade discrepancies. This allows teams to identify risk earlier and take targeted action.

The platform also enriches incoming data with additional structure, such as CSI divisions, areas, phases, trade contractors, or root cause classifications. Teams can filter and analyze insights in ways most project tools do not support, allowing them to focus effort where it has the greatest impact.


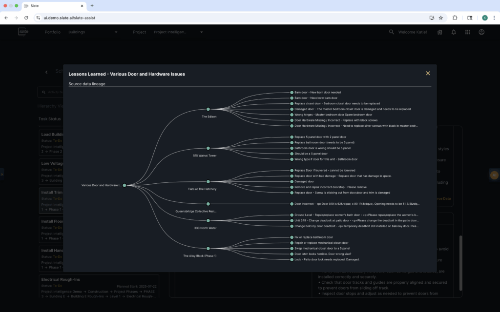
Lessons Learned as a Living System

Using historical project data, Slate generates lessons learned tied directly to upcoming work. If an activity has a known history of coordination issues, design conflicts, or repeated field problems, Slate surfaces that information before work begins. These lessons can be pushed into operational platforms like Procore so field teams receive guidance inside the tools they already use.

This creates a feedback cycle across the organization. As teams improve, the volume and severity of lessons learned change over time, reflecting real growth.


Supporting Teams in a Labor Constrained Environment

With fewer people available, shrinking schedules, and rising demand, project teams need faster visibility and better prioritization. Slate helps organizations do more with the time and talent they already have by reducing manual data hunting, surfacing issues proactively, and providing a connected view of project health across multiple systems.


Watch the Webinar

View on LinkedIn

See Slate With Your Project Data

Interested in how connected data and AI powered construction insights can support your team?

Connect with us for a personalized demo